车位授权-授权管理 功能模块,记录了当前车场所有当前可用或已过期的授权信息,您可以在这里进行授权的查询、新增、编辑、续期或充值、以及删除操作。
"授权管理" 不包含进行了授权操作,但是操作结果失败的记录!
使用授权功能,需要先购买含有“新增授权”、”批量授权” 功能的商品;
在授权记录的查询条件中,可以通过车场名称、子车场名称(仅嵌套车场)、车牌、授权类型、授权有效期、更新(操作)时间、车主姓名、车主地址、授权车位数、车位编号、备注(关键字)等条件进行筛选查询。

每条授权都需要对应一种授权类型,每一种授权类型对应一种计费规则。
在停车王系统中,授权类型主要分为“包月”、“储值”、”储时” 三大类。
“包月类” 授权默认支持一段时间内免费的计费规则,默认授权名称有以下几种:
月租车
商户优惠车
协议单位优惠车
内部车
员工车
免费车
周期封顶车
授权收费一
授权收费二
“储值类” 授权默认支持预充金额抵扣方式支付停车费,默认授权名称有以下几种:
储值车
储值周期封顶车
“储时类” 授权默认支持预充时长抵扣方式支付停车费,默认授权名称有以下几种:
储时车
车场要对某种授权类型进行操作,需要提前购买包含那类授权类型功能的商品;
授权类型功能失效后,失效前添加的授权可以继续使用,但是无法续费或充值,除非修改授权类型。
从授权 ”开始时间“ 到 ”结束时间“ 的时间范围,称为有效期
默认条件下,查询的授权记录的开始时间和结束时间必须在查询有效期时间 “范围内”
当选择 “查询所有” 时,可以匹配出所有和查询的有效期有交集的授权记录信息;
举例:
查询有效期时间: 4月1日 - 4月30日
仅范围内 时,仅可以匹配出授权时间为 4月4日 - 4月30日
查询所有 时,可以匹配出 3月1日 - 4月5日 的授权信息

当筛选的查询条件中,授权类型选择:储值车、储时车 或 储值周期封顶车 时,支持按照授权的余额进行筛选查询。
点击授权所在行最后一例的 “详情” 按钮,可以查看本条授权的所有字段信息,以及本条授权的所有操作历史。
如果在授权设置中,取消了勾选“自定义字段”,授权详情中就不会显示“自定义字段”的信息。

在授权管理页中,您可以设置授权类型的别名,授权管理页面列表的可显示字段,新增自定义备注字段。对于嵌套车场,您还可以设置授权时,缴费金额是由子车场自动平分,或是由授权操作人员手动逐个录入。
操作步骤:
第一步: 点击授权管理页面,表格右上角的 授权设置 按钮,进入授权功能设置页面。

第二步: 在授权设置页面,首先确定您设置的车场名称,若不符合,您可以在 车场选择 下拉框中修改;接下来,您可以在当前页面进行功能的设置:




| 操作入口 | 操作人 | 授权可操作内容 |
|---|---|---|
| 艾润大掌柜(iop) | 车场管理员 | 查询、新增、续费充值、编辑、删除 |
| 艾润微信公众号 / 车位商城 |
授权基础限制:
在一个车场(嵌套车场下的子车场也视为一个车场)中, 同一个车牌 :
| ARM版本 | 添加两个授权 | 两条授权类型不相同 | 两条授权时间重叠 |
|---|---|---|---|
| ARM < 3.3.9.0 | 不允许 | 不允许 | 不允许 |
| 3.3.9.0 ≤ ARM< 4.0.4.5 | 允许 | 不允许 | 不允许 |
| ARM ≥ 4.0.4.5 | 允许 | 允许 | 不允许 |
授权时间跨度不允许超过10年
授权结束时间最大支持 2038-1-17 23:59:59
嵌套车场的子车场中,不允许授权不同的储字类授权类型。
此外,在嵌套车场内, 同一个车牌 :
不允许一个子车场授权储值车,另一个子车场授权储时车;
允许一个子车场储值(时)车,另一个车场授权非储值(时)车;





【禁止下发新授权】 如果是授权类型冲突或授权时间重叠之外的问题导致数据校验未通过,那么系统会禁止向所选车场下发本条授权。如下图:若有校验未通过的授权,系统也禁止向此车场下发授权时,“ 开始校验 ” 按钮就不会变成 “提交授权” 按钮(见下图①),您只有取消选中校验未通过的车场,然后重新点击“ 开始校验 ” ,待所有车场校验结果都达到可下发授权的状态后,才会变成 “提交授权” 按钮(见下图②)。
【① 校验未通过】

【② 取消未通过车场,重新校验后】

第四步: 授权下发
通过校验的授权,点击 “提交授权” 按钮后,二次确认后,系统开始向车场下发授权。
注意:新增的授权只有下发成功才显示在授权管理的列表中,授权下发状态请在授权日志中查看。
校验没问题:可以直接下发的授权,二次确认弹窗

校验有问题:下发的授权时系统会自动删除旧授权添加新授权时的二次确认弹窗。
注意:此时需要用户仔细阅读说明,勾选弹窗左下角选择框后,才可以点击 “确定” 按钮。





















批量授权日志:
在授权日志页面,点击 “批量授权日志” 标签,即可查看车场的批量授权操作日志。
您可以通过 “ 车场名称 ” 、 “ 操作状态 ” 、 “ 操作时间 ” 、 “ 操作类型” 等信息筛选需要查询的批量授权记录。
批量授权操作的车牌号码,无法在批量授权日志中搜索,您可以在 单条 “授权日志” 中按车牌号码查询。批量操作时的车牌号码,在单条 “授权日志” 中也会显示当时的操作结果。
操作状态 说明:
进行中: 批量授权信息还没下发完成;
完成: 批量授权信息已经下发完成,具体下发的 成功 / 失败 数据,需要点击 “详情” 查看。

批量授权详情 - 进行中
点击批量授权详情,看到这个图案说明本条批量授权操作正在进行(处理)中的,此时请您耐心等待,授权结束,状态会变为 “ 完成 ” 。

批量授权详情 - 成功
点击批量授权详情,看到这个图案说明本条批量授权操作已经完成,并且全部成功。

批量授权详情 - 失败
点击批量授权详情,看到这个图案说明本条批量授权操作中,有下发失败的授权。页面上会显示本次批量授权操作的 “ 总授权条数 ” , “ 成功条数 ” ,以及 “ 失败条数 ” 。
您可以点击 “ 下载新增失败授权记录 ” ,系统会为您导出本次批量操作中所有失败的授权信息,并且注明失败原因。您可以根据失败原因修改授权信息,重新操作。

当车场需要在一条授权内添加超过30个车牌号码时,就可以使用云授权功能。
功能约束,以下车场不支持:
车场ARM版本 < 4.1.6.6
功能介绍:
与普通授权相比,云授权不会下发授权信息至停车场现场设备,车辆在进出停车场时,所有需要获取授权身份的相关逻辑都通过向艾润停车王云平台鉴权获得。也因为这个原因,云授权功能要求车场外网网络环境稳定。否则容易导致授权鉴权失败,车辆以临时车身份计费;
另外,云授权无法在授权记录和授权日志中查询到,只有在云授权页面查看。
云授权页面包含两大功能:

车场端云授权
新增云授权
点击【新增云授权】,进入新增批量共享授权页面;
第一步:创建授权信息,定义共享车位数;

第二步:进入云授权详情页,在其中添加云授权车牌;

添加方式包括:单个添加或批量添加


添加成功的车牌就会显示在授权详情页的车牌列表中。车牌列表中的车牌可以随时增、删、改。修改记录可以在系统日志中查询。
详情页的授权信息也可以进行编辑;

商户端云授权
功能概述
场景一
某车场给X租车公司租售50个车位,提供给X租车公司的7000-8000个车辆在该车场停车时,可以享受一定优惠。希望X租车公司可以自行维护这个7000-8000辆车,因为每天可能都会增加会减少车辆。
场景二
某车场给其物业酒店提供一定数量车位,由酒店为客人提供授权使用。
使用流程
有车位资源共享需求的车场,可以设置自己的车位资源情况,发给平台(当前指的是艾润停车王)。
有租车需求的商户联系艾润停车王,由艾润为其创建商户租车平台账号。
商户线下和车场沟通,或商户直接和艾润沟通,艾润与车场沟通,达成车位租用意向之后,由艾润为商户分配车场车位资源。分配完成之后,商户和车场可以在各自的系统中查看商户车位资源情况。
商户可以自己添加、删除,编辑,导出车牌。车牌与车场车位资源匹配后自动生成云授权信息,车位有效期内,车辆按照授权身份进入车场。
商户车位设置
开通了“共享车位”功能的车场,点击“云授权”页面左上方【商户车位设置】,配置可供商户租用的共享车位资源;


车位总数:车场愿意向商户们提供的共享车位数量
授权类型:车场愿意向商户们提供的共享车位授权类型,商户租用这种共享车位后,入场车辆对应车场为这种授权类型配置的计费规则
注意:商户车位授权类型不支持储值、储时授权类型,设置后也不允许再修改;
开始时间&结束时间:共享车位可以租用的最大时间区间
注意:商户车位开始时间设置后不允许再修改;
计费规则描述:需要说明选择授权类型对应的计费规则;
举例:
车场设置了100个共享车位,有效期 2020/1/1 至 2020/12/31 ,授权类型”月租车”。
商户A租用10个车位,有效期 2020/2/1 至 2020/2/28 。
商户B租用30个车位,有效期 2020/3/1 至 2020/9/30 。
此时,车场剩余可租用车位50个。
自 2020/2/1 至 2020/2/28 ,商户A的所有车牌可以同时在此车场以“月租车”授权身份停车的车辆最多10辆。第11辆车入场时是以临时车身份入场。直到商户A一辆以”月租车”身份停放的场内车离场后,再入场的A商户车辆才再次获得“月租车”授权。
自 2020/3/1 至 2020/9/30 ,而商户B的车辆与商户A的车辆停车和授权规则一致,只是数量不同(30辆)。
商户B想租用2021年的车场共享车位时,系统会提示由于车场设置,不支持租用2020/12/31之后的共享车位。
修改商户车位配置:
车场如果需要调整商户车位数量或者有效时间,可以再次点击【商户车位设置】
支持修改车位余量,结束时间以及计费规则描述信息。
查看场内车
车牌数量大于0的云授权支持查看当前场内停车占位情况,如果确定有车辆已经离场,可以手动标记出车,释放车位资源。

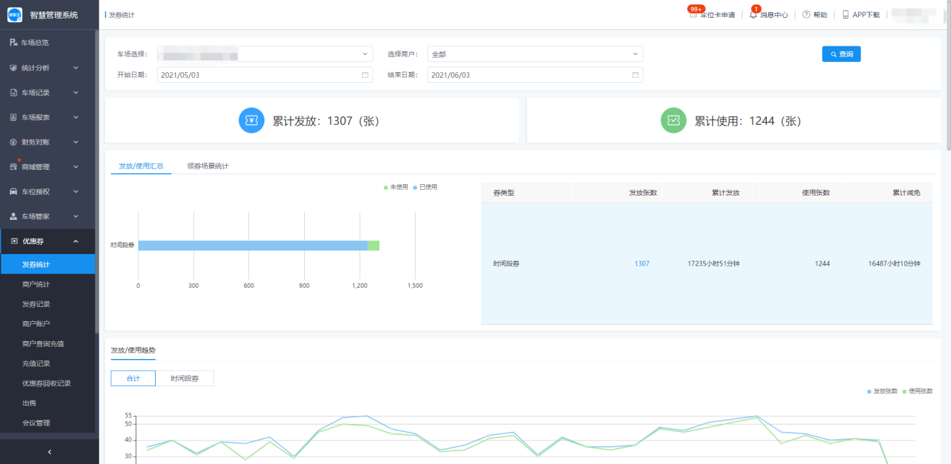
以车场维度对发券的情况和券的核销情况进行统计分析;
发券记录支持单车场查询,查询一段时间内的每一种类型优惠券的发放以及核销的趋势图;

商户统计是以商户的维度统计各个商户的优惠券发放以及核销量和在整体的发放核销量的占比。
商户统计中,可以查看各个商户的优惠券发放以及核销的占比情况,以及详细数量,支持导出操作。

功能概述:例如某个商业mall内,有服装店、火锅店、KTV 等经营户。当这些商户希望给来他们店铺消费的客户发放商场的停车优惠券时,可以联系商场的停车物业管理部门通过艾润大掌柜为这些商户创建停车场优惠券系统账号。
创建商户账号:
进入“优惠券-商户账号”页面,点击 “添加” ,在弹窗中填写商户信息,勾选发券权限,点击确认后,商户创建成功。

创建好的商户,就可以进入艾润停车王优惠券系统进行优惠券相关操作。
注意:发券的前提条件是商户通过优惠券系统先购买一定量的车场优惠券,或由车场物业为商户进行优惠券充值。
优惠券系统登录地址点击商户列表右上角 ”发券地址” 获取;

商户账号操作:
在商户列表,支持对商户账号进行【编辑】、【重置密码】、【变更状态】、【删除】、【发券限制】、【黑名单车牌】、【黑名单车牌】等操作。
重置密码:
当商户忘记密码时,车场管理员可以通过重置密码操作,更新商户账号的密码信息。
重置密码为系统生成的随机密码;

密码重置成功后,车场管理员可以复制商户账号及密码发送给商户;

变更状态:
对一些某些暂时不能进行发券的商户可以讲账号状态变更为【冻结】
【冻结】商户账号后,系统会 登出账号,回收二维码发券中的优惠券 ,但是客户已开通的高级功能发券【会议模式 / 先付费后领券等】依然可以发券;
【冻结】的商户账号无法发券,无法设置发券限制、领券黑名单等配置;
恢复发券时,只要点击【变更状态】,将商户状态变更为【正常】就可以立即恢复。
注意:商户被冻结前发出的券不受冻结操作影响,仍然可以正常领取和使用。

删除账号:
删除商户账号后,系统会登出账号,回收二维码发券中的优惠券 ,并且原账号通过优惠券高级功能配置且正在发券中的优惠券也会被删除(此前车主已领取的优惠券不受影响)。
发券限制:
“优惠券-商户账户”的优惠券限制增加“领券限制”模块,车场可以设置该商户对每一个车牌在一个周期内的领券限制;
支持设置同一个车牌,一天,一周,一个月内可以领取(或该商户给该车辆发券)的张数限制;
其中,一天,一周,一月的周期,指的是设置或更新设置时间所在的当天,当周,当月;
注意:
【总数限制】、【类型限制】、【面值限制】作用于预定义优惠券
【领券张数】作用于自定义和预定义优惠券

商户通过ECP-WEB 端,ECP-APP或用户通过扫码领券时,都会去验证该车牌发券(或领券)张数是否超过限制;

黑名单车牌:
车场希望对某个商户发券时的车牌号码进行限制时,可以点击【黑名单车牌】,在弹窗中添加不希望商户发券的车牌号码。加入【黑名单】的车牌号码,无法领取该 商户 / 员工 创建的优惠券。
注意:车牌在被加入黑名单之前领取的优惠券不受影响,仍然可以正常使用
一个商户最多可以添加100个黑名单车牌

黑名单授权:
车场希望对某个商户发券时的某种授权类型车辆进行限制时,可以点击【黑名单授权】,在弹窗中选中不希望商户发券的授权类型。车辆在领券时,如果属于【黑名单授权】中的类型,则无法领取该 商户 / 员工 创建的优惠券。
注意:车牌在被加入黑名单之前领取的优惠券不受影响,仍然可以正常使用

批量设置黑名单授权类型:
当车场希望对某一批商户同时设置发券时的某种黑名单授权类型时,可以点击商户列表右上角的【批量设置黑名单受其类型】,在弹窗中,左侧框显示选中的授权类型,右侧框显示当前车场的所有商户名称(其中,已冻结商户的选中状态不可修改)。
先从左侧选中一个授权类型,此时从右侧商户列表中选中要禁止向这种授权类型下发优惠券的商户,然后点击 ”确定” 按钮提交。
此后,车辆在领券时,如果属于【黑名单授权】中的类型,则无法领取该 商户 / 员工 创建的优惠券。
注意:没有点击 ”确定” 按钮提交就切换下一个授权类型的话,对前一个授权类型的进行的操作内容不会保留。

查看商户优惠券余额时,支持对商户余额进行回收(预定义,自定义均可回收);回收的面额或张数不能大于商户余额;

车场管理员通过为商户账户充值相应额度的优惠券,商户可以在发券系统中,发放相应额度的优惠券面值;
车场创建了商户账号后,商户并不能直接发券,还需要由车场管理员为商户充值发券面额;
在“商户查询充值”页面,选择需要充值的商户,输入充值金额(商户给物业线下缴纳的现金,用于优惠券充值记账),选择需要充值的优惠券类型,输入面额等相关参数,点击确认即可充值成功;
车场管理员在为商户充值预定义的金额券时,支持充值X.X面额的金额券,支持到小数点后1位。
充值成功后,系统会为商户发送优惠券余额变更提醒的消息通知。

批量充值:
当多个商户充值的优惠券面额一致时,可以选择通过批量充值提高充值效率;选择批量充值

选择批量充值优惠券的车场、优惠券面额,批量充值时,需要填写一个批量充值商户的默认缴费金额。例如给30个商户充100元面额的金额券,大家线下缴费100元,此时默认缴费金额填写100即可。

用户选择需要批量充值的商户
如有个别的商户缴费金额和其他商户不同,可以通过修改操作,单独修改缴费金额;
批量充值信息填写及确认完成后,点击确认提交即可,充值结果可以通过“充值记录”模块进行查询;

特别注意:当前系统最大支持同时给30个商户进行批量充值操作!
“优惠券-充值记录”会区分展示“正常”和“已撤销”状态的优惠券充值记录信息,便于车场管理员和商户对账。
车场管理可以在发券记录查询商户的发券情况,以及每一张优惠券的使用核销情况;
功能介绍:
发券记录
发券记录支持按照单车场、车牌、发券时间、商户账号、券的使用状态的筛选条件进行查询;
发券记录支持导出操作;
修改:
在发券的过程中,有可能会出现车牌号输入错误的情况,在券未核销之前,车场管理员都可以通过修改操作,修改发券记录中的车牌信息;

修改日志 :
修改日志记录了发券记录的修改日志信息,包括修改时间,修改车牌信息以及修改人;
修改日志支持按照车牌号、发券人等信息进行筛选查询

支持查看车场管理端的优惠券回收操作记录,支持导出;

功能概述:
除了车场管理员手动录入商户充值优惠券信息以外,系统还提供了优惠券售卖功能,车场管理员可以将优惠券打包成优惠券商品上架,商户在发券系统可以查看自行在系统下单购买;
售卖的优惠券由商户通过线上支付(微信、支付宝)的方式购买,支付的钱会进入车场对应的线上账户中;
线上账户支持类型:中国银行、招商银行、北京银行、建设银行、农业银行、交通银行、工商银行、西安银行、浦发银行、中国信合银行、光大银行、宁夏银行

功能介绍:
上架优惠券:
优惠券列表展示当前车场管理方线上出售的所有的优惠券商品,在优惠券列表模块,车场管理方可以上架新的优惠券商品包,也可以对已经上架的优惠券商品包进行删除的操作;

优惠券商户端(web)- 购买优惠券
在优惠券商户端后台 > 点击购买 > 点击购买优惠券
选择想购买的优惠券,点击够买
选择支付方式(微信/ 支付宝)后点击确定
手机打开微信/ 支付宝扫描web页面的二维码
支付费用
支付成功后页面提示订单信息,商户即可发放对应优惠券





优惠券商户端(APP)- 购买优惠券
优惠券商户端APP也可以购买车场出售的优惠券
注意:app端购买优惠券,仅支持开通了微信/ 支付宝 H5支付权限的车场使用,建议在web端购买优惠券
购买步骤:
在商户app账户页面> 点击购买优惠券
选择想要购买的优惠券
选择支付方式(微信/ 支付宝),点击立即购买
跳转微信/ 支付宝后,确认支付
支付完成后,商户即可发放对应优惠券

优惠券购买记录:
订单记录展示了优惠券线上交易信息,包括购买优惠券的商户名称、购买的优惠券名称、购买时间以及购买方式等;

会议发券指的是酒店或大型场馆在举办会议或活动的时,需要参会的客人在会议或活动期间可以免费停车,此时可以使用会议发券功能;
创建会议:
当有一个新的会议活动时,在会议管理模块创建一个会议,填写会议的时间,优惠券总量以及领券车辆的限制信息;
会议发的都是时段券,时段券的有效期就是会议的开始时间到结束时间,在会议期间提前或离场较晚产生的费用,用户需要自行付费,和时段券的核销规则保持一致;

会议详情:
在会议详情页,每一个会议会有一个专属二维码,下载二维码分享给参会人员后,参会人员手机微信扫码,输入车牌即可领取会议优惠券;
在会议详情可以查看当前领券优惠券的车牌情况;

修改会议:
修改会议只能修改优惠券余量以及会议的其他信息,不能修改会议的活动时间;

删除会议:
当活动临时取消时,可以删除活动,删除后会议的状态自动变为结束的状态

定义为需要审核才能购买的车位卡,车主在C端会先按照创建卡时定义的审核资料,进行信息的填写上传。
车场管理员在“车位商城-购卡审核”功能模块查看并审核车主提交的车位卡审核资料进行审核操作。
审核:
在审核页面,可以看到车主提交的详细的审核资料,对车主资料完成人工审核后,点击通过或不通过。

在“车位商城-购卡审核记录”模块,管理者可以查看历史的所有车位卡审核记录,包括未审核、审核通过的,不通过的。
审批记录支持按照车牌号,卡类型,审核状态对审批记录进行筛选查询,支持对查询的审批记录进行导出操作。
审批记录不支持删除操作;

功能概述:
车位卡是一种车位授权的在线销售方式:车场在后台定义好授权标准、销售价格,车主通过艾润停车王微信公众号自助购买,即可开通对应的车辆授权。
车位卡功能:
车主可以随时随地完成车辆授权,省时省力;
车场管理方可以通过非接触的方式完成对车辆授权的审核;
车场财务可以精确统计车场授权收入;
车位卡销售价格可以设置成由停车费与服务费组成,不同费用还可以对应不同税率;
车位卡可以设置只针对特定车辆销售、不同车辆不同销售价格、设定时长内不允许分段授权……

新增车位卡:
第一步:选择创建方式
点击列表右上角“创建车位卡”按钮,选择车位卡创建方式:
快速创建:授权标准已经提前定义好,车场管理员只要配置好车位卡名称、授权类型、库存数量、售价,就可以完成一张车位卡的创建;
自定义配置车位卡:车场管理员可以对车位卡的所有可配置项进行定义,配置出最符合车场需求的车位卡;
若车场没有购买对应的授权类型功能,相关的车位卡创建项就无法选中;

第二步:选择 “快速创建车位卡”
在进入创建车位卡步骤时,您可以选择“快速创建(包月 / 储值 / 储时 )车位卡”,
然后进入车位卡配置页,填写以下内容:
车位卡名称
授权类型:仅包月类车位卡需要选择车位卡对应的授权类型
库存数量:可以用于销售的车位卡数量
标准售价:车位卡的销售价格
注:标准售价的定义和配置详见自定义车位卡中的说明
快速创建的车位卡中:
包月类车位卡的 授权时长为1个月
注:1个月是指1个自然月的长度,如:5月19日购买,授权到6月18日
储值类车位卡的 储值金额为100元
储时类车位卡的 储时时长为100小时
销售对象是所有人 都可以购买
购卡时不需要审核

第三步:选择 “自定义配置车位卡”
与快速创建车位卡相比,自定义创建时,必须要完成车位卡所有属性的配置:

卡图标:车主在停车王微信公众号购买车位卡时,车位卡前显示的图标
授权类型:与车场已开通的授权类型意义一致
标准售价:车位卡的销售价格。车位卡售价=停车费 +服务费
需要配置 ”服务费” 时,请前往 【车场管理 / 车场设置】功能 开启 “服务费”
注意:开启服务费并且配置金额后,再关闭”服务费”,车位卡售价会自动减去“服务费”金额。此后再开启 ”服务费” 后,车位卡售价也会自动加上之前配置的“服务费”金额。
举例:服务费 启用 时,某车位卡 售价 300元,其中 停车费 200元,服务费 100元。某天,车场通过 “车位卡费用组成设置” 功能 禁用 了 ”服务费”,车位卡 售价 会实时变为 200元,也就是仅包含 停车费 的200元,不再包含 服务费 配置的金额。又一天,车场又 启用 了 ”服务费”,此时,车位卡 售价 又会实时变为 300元。
因此,每次 启用 或 禁用 ”服务费” 之前,【必须】检查相关车场的车位卡费用构成。
开始时间:用户购买卡后,卡的生效时间从设定的时间开始;
停车时段:在每天可使用车位卡的时间段;
注:对储值或储时类车位卡无效
购买多张:开启后,用户可以一次购买多张本卡。默认关闭情况下,车主购买时,一次只能购买一张,且不支持续费。
共享车位:
共享车位开启后,车场管理者可以设置支持共享车位数,当前共享车位的范围为:1-3;主要满足家庭或企业小批量共享车位的场景。设置共享车辆数;

人工审核:
开启人工审核后,车主购买该车位卡之前需要提交车辆车主信息进行申请。车场管理者也可以选择车主申请时,需要提交的审核资料,目前系统提供了:身份证、驾照、行驶证、车险证明、房产证明、其他。

隐藏价格:
仅支持开启了人工审核的车位卡,配置隐藏价格功能;
设置隐藏价格后,在微信端的车位商城将不展示该车位卡的价格信息;车主购买隐藏价格的车位卡,车场管理员审核通过后,车主可以支付购买车位卡;
每次审核:
开启该功能,车主每次购买该卡(包括购买和续费)时,都需要对其进行审核,审核通过之后,才能支付购买。
该功能主要针对车场车位资源紧张,对车主每一次购买都需要进行审核的场景使用。如果车场管理者未变更审核资料,车主端无需重复提交资料,由系统自动提交购买申请,车主只需等待审核通过后,再次购买即可;
如果车场管理端审核资料变更,车主再次购买时,需要重新提交审核资料。
续费连续:
默认状态下,不限制车主车位卡的续费开始时间,车主可以自行选择;车场管理者设置了续费连续后,需要设置一个授权过期时间范围,在设置的时间范围为,续费的开始时间只能紧接着上次授权的过期时间;超过配置的时间范围后,车主续费时,则可以自己选择时间;
例如,车主的授权是2月28号过期;管理方开启了续费连续,并配置了过期30天内续费必须连续;则车主在3/1-3/30号之间为授权续费时,续费的开始时间只能是3/1号;3月31号以后续费时,车主则可以自由选择续费开始时间;

仅指定认证类型可以购买:
不限制时,任意车牌均可以购买该卡;限制时,需要指定哪些认证类型的车辆可以购买,勾选具备购买条件的认证类型即可!

指定认证类型价格:
若未开启时,所有车辆购买时均按照标准售价支付购买;
开启后,对应认证类型的车辆购买时,按照为指定认证类型配置的价格支付,不在配置范围内的车辆购买时,任然按照车位卡标准售价支付购买;

编辑车位卡:
车位卡编辑可以修改车位的售价、库存余量、是否购买多张、是否需要人工审核、是否开启每次审核操作。

车位卡 下架/上架:
车场管理者如不希望车主继续购买该车位卡,可以选择车位卡下架,下架后车主用户将无法查看和购买该卡;已购买的用户可以使用该类型卡不受影响,无法再续费。
下架后的商品,可以再次上架。
上架后,车主可以在卡列表中查看该卡购买上架的卡,已购买的用户,可以对卡进行续费操作;
删除车位卡:
车场管理者如需彻底删除某车位卡,需要先下架该车位卡,然后执行删除操作。删除后,不影响已经购买该卡用户的使用。

用户协议设置:
车场管理者如需车主在购买之前,需要了解并同意车场服务的相关的规则,可以设定开启用户协议功能。
用户协议功能默认是关闭状态。

用户协议功能开启后,车场管理者需要自定义协议内容,仅支持文本编辑。
确认后,车主每次购买该车场的车位卡时,需要阅读并同意车场的协议,才能进行购买支付操作。

新增车主、编辑车主 后都需要审核
新增车辆认证、编辑车辆认证,如果涉及的认证类型配置了”需要审核”,也会进入待审核状态
以上四类待审核的信息都会展示在 “认证审核记录” 页
审核通过的车主或车辆认证才会显示在 车主资料页 或 车辆详情页 ,且审核通过的认证才可以被使用。
车主资料
包括:
【登记类型】车主是以 “个人” 身份登记还是以 “组织” 登记;
【车主 / 组织名称】注:在同一个车场内,组织名称不允许重复;
【联系手机】为了方便车主使用手机号登录停车王公众号查看并管理自己的车辆信息,请填写手机号码;
【车位编号】如果车主在所选车场有自购车位或租赁车位,可以在这一栏登记;
【备注】对车主的其他信息进行备注记录;
注:每个车主在每个车场的信息是单独登记;
查询 车主资料:
在车主资料页,您可以通过“车主/组织名称”,车主联系电话,登记类型,车牌号码、车场名称、认证类型,这几种方式查询符合条件的车主;
注1:”关联车牌数” 中仅显示当前车主名下审核通过的认证车辆数;
注2:为保护车主隐私,车主资料的详情按钮可以进行权限控制,只有拥有详情页查看权限的iop账号才可以看到并下载车牌号码对应的认证资料;
注3:在筛选某车场某一特定认证类型时,筛选结果展示的是符合这个筛选条件的车主,列表中车主名下的 关联车牌数 表示这名车主在对应车场认证的所有车牌数量,而不是指车主名下符合查询条件中这一认证类型的车牌数量。
新增 车主资料:
您可以通过 单条 或 批量 的方式 新增车主资料
注1:通过单个方式新增车主时,至少填写一个车牌认证信息;
注2:通过批量方式新增车主时
每行至少填写一个车牌信息;
车牌号码重复而车主信息(包括车主/组织名称,登记类型、联系电话、备注)不一致时,对应的车主资料与车辆认证都会新增失败
注3:批量新增车主时,仅增加车主信息,不增加车主名下的车辆认证信息;
注4:与车主资料相关的新增、编辑操作,都会先进入审核流程,只有 认证审核 通过的车主信息,才会显示在车主资料列表;
Q:离开批量操作的页面后,再想查看操作结果怎么办?
A:如果离开导入结果页,再想查看导入结果时,请依次点击左侧导航栏 ” 系统设置 ” → “ 系统日志 ” 菜单,通过 “车场名称”、”操作时间” 以及 “操作类型:批量新增认证” 筛选当时的操作记录,点击 记录对应操作内容中的 ”查看详情” ,可以进入当时操作的结果页。
编辑 车主资料:
您可以点击车主信息后边的编辑按钮编辑车主资料
编辑车主资料时,如果您修改了车主/组织名称或联系电话,这时您可以选择是否把与车主资料原手机号码相同的车辆常用驾驶人信息同步更新为新资料。
举例:车主姓名:张三,联系电话:13900000000,名下有两个车辆认证,认证车辆 A 的常用驾驶人是“张三”,联系电话也是”13900000000”。认证车辆 B 的常用驾驶人是“李四”,联系电话是”13911111111”。当iop用户将车主姓名改为”王五”,联系电话由”13900000000”改为“13922222222”时,选择了同步更新与车主资料原手机号码相同的车辆常用驾驶人信息。修改成功后,认证车辆 A 的常用驾驶人变为“王五”,联系电话变为”13922222222”。认证车辆 B 的常用驾驶人还是“李四”,联系电话还是”13911111111”。
注1:编辑车主资料同样需要审核。审核通过前,车主资料仍然以编辑前的内容为准
注2:有待审核状态的车主信息无法被选中进行编辑或删除,只有审核结束后才可以被再次编辑或删除
删除 车主资料:
没有待审核状态的车主资料可以被删除。
删除后,原车主名下关联的车牌号码无法再用删除前的认证类型购买车位卡或续费,删除前购买的车位卡仍然有效,不影响使用。
认证类型的意义与用处 :
每个车场都可以定义一些认证类型,车主通过停车王公众号申请车辆认证,车场在iop中对车辆认证申请进行审核,审核通过的车辆,可以购买车场在iop上 自定义的车位卡。
车场在定义车位卡时,可以限制指定认证类型的车辆才可以购买,还可以指定认证类型的车辆在购买车位卡时支付不同的购买价格。
新增 认证类型 :
第一步:点击页面右上角 “新增认证类型” 按钮;
第二步:填写认证类型信息
认证所属车场:这个认证类型可以使用的车场
认证类型名称:这种认证类型的名字,建议起名简单容易理解以及区分,例如:小区业主、内部职员……
认证类型描述:对本次新增的认证类型的文字描述(例如:仅限XX企业员工申请)。当车主通过微信公众号申请车辆认证时,便于理解自己是否符合这种认证类型的申请资格,减少无效的申请,降低车场审核工作量
是否审核:开启后,这一认证类型下的每个车辆认证在新增和修改时都需要审核
是否提交资料:每次新增、修改车牌号码时需要提交的资料
注:车辆认证资料仅支持上传图片。
认证资料名称:若需要提交认证资料,在这里定义需要提交的认证资料名称,例如车辆保险、行驶证……
认证协议:为保障车场以及车主各自的合法权益,如果车场有需要告知车主需要双方共同承认、共同遵守的文件,就可以在这里添加进去。当车主通过公众号申请车辆认证时,可以点击查看这个认证协议。
编辑 认证类型:
编辑后的认证类型立即生效,编辑前就获得这种认证类型的车辆不受影响,不过认证类型的名称、描述等都会变为新的认证类型;
编辑前不需要审核的认证,如果编辑为需要审核,只对编辑成功后提交的认证申请有效,之前提交的不受影响;
删除 认证类型:
没有被任何车辆使用(包括有新增或编辑认证后处于待审核状态的车辆)的认证类型才可以被删除。
如果车场开通了车位商城功能,并且配置了车位卡,车主可以通过停车王微信公众号购买车位卡。对于之前直接通过艾润大掌柜添加的授权车辆车主,也可以在停车王微信公众号中选择自己的授权点击 “续费”按钮,自动匹配合适的车位卡进行购买,同样可以达到授权续期或充值的目的。
但是两种情况下,车主无法如果车场配置的车位卡内容不符合车主预期,或者对于已有授权的车辆点击续费后没有自动匹配到合适的车位卡时,就可以通过向车场发送车位卡申请的方式提交自己的停车需求,车场管理员在IOP上可以查看车主的停车诉求,根据车主反馈的实际需求合理创建停车卡。
车位卡申请:
车主在停车王微信公众号中没有找到符合自己停车需求的车位卡时,可以在公众号的车位商城点击选择车场,再在车场页面点击 ”我想停车” 按钮/图标,进入车位卡申请页面,填写自己的停车需求并提交。车场就可以在艾润大掌柜中看到车主的申请了。
对于已有授权的车辆,车主在停车王公众号车位商城点击历史授权的“续费”按钮后,如果希望没有自动匹配到与历史授权配置一样的车位卡时,公众号就会自动向车场发送车位卡申请。
查看申请:
车场管理员,登录IOP系统后,可以通过顶部的导航栏获取当前有新的车位卡申请需求。
点击“车位卡申请”消息或者通过“商城管理-车位卡申请”导航栏,均可以进入车位卡申请列表页,查看车主端提交的车位卡申请需求,以及当前的处理状态和处理人;
申请类型说明:
新用户:自主选择车位卡,没有找到符合自己预期的车位卡车主,通过点击”我想停车”提交的车位卡申请;
存量授权车主:已有历史授权,车主点击“续费”按钮后,系统未能自动匹配到合适的车位卡后,自动提交的车位卡申请;

点击详情,可以查看车主详细的停车需求;车场管理端可以实际情况,进行车位卡的创建;

处理:
车场创建了对应的车位卡之后,可以将车位卡的申请进行标记处理或忽略;标记处理是为该申请创建了车位卡之后,建议将其标记为已处理操作;已处理或者忽略状态的申请,将不再给车场管理员进行消息提醒;

忽略:
车场如果无法创建满足车主需求的车位卡,可以选择将其标记为忽略状态;
