数据驾驶舱就是将车场的经营数据,例如收入、流量等占比趋势,实时数据等以图表化的形式汇总展示出来;
一般的应用场景是将经营数据投屏到大的显示屏幕上,方便车场管理员监管车场实时的数据情况;
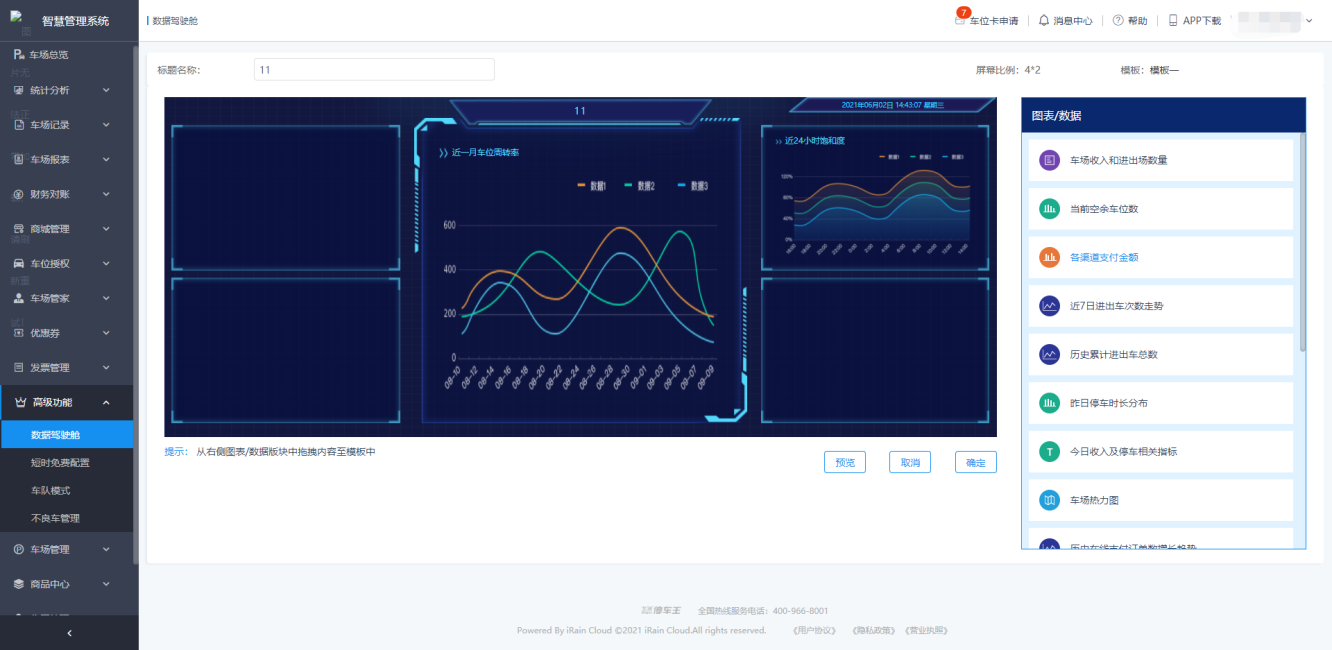
功能介绍:
数据驾驶舱支持多车场、支持自定义展示数据内容以及展示位置;
数据驾驶舱是用户维度的,每个用户只能看见自己定义的数据驾驶舱;

新建
点击“新建”按钮,先定义大屏名称,页面布局信息,确认好之后,点击下一步;

用户可以根据需要,将右侧的“图标/数据”拖至左侧大屏的网格布局内即可;
点击“预览”按钮,即可查看数据大屏的显示效果;

编辑
需要更换已经编辑号的数据驾驶舱,可以在数据驾驶舱列表鼠标移入需要修改的驾驶舱,页面会浮出操作选项,点击“编辑”操作后,会跳转至编辑页面;

在编辑页面可以删除以及拖入面板的数据块,从右侧的数据中,选择新的数据块拖入;
复制链接
当需要将大屏在其他的设备中展示查看时,可以使用复制功能,复制大屏的连接地址,在新设备的浏览器中粘贴即可查看大屏数据;
该功能也可用于向领导展示车场经营实时数据时使用,将驾驶舱复制的连接发送给相关的人员即可;

功能概述:
场景一
机场这种大型的交通枢纽,会有多个距离很近的车场,每一个车场设置临时车免费时长(例如30min)。机场的出租车流量很大,出租车司机为了节约停车费,会钻每一个车场临时车有30min免费停车时长的空子,在一个车场停车快到30min时,更换车场,继续停车。造成车场的收益损失。
场景二
某一个车场,需要针对所有临时车,需实现0点或以24小时为节点,第一次进来免费2个小时,之后无论进出多少次,都按照正常收费标准进行计费。
对所有设置有免费时长的车场,临时车如果多次利用车场的免费时长进行停车,会造成车场或集团收入上的损失。
短时免费设置功能
对这种情况,系统支持限制一个时间段内,临时车享受短时免费停车次数限制。即可以为车主用户提供停车便利,也可以避免被个别车辆利用优惠时段,钻空子,占用车场资源,造成车场收益损失。
通过以上需求场景,集团用户(管理多个车场的用户),单个车场用户存在使用短时免费配置的需求。
功能介绍:
短时免费新建:
在短时免费配置页面选择“新建”操作;
新建时,有些车场不可以选择,一般是因为ARM版本不满足要求或是该车场已经在其他的短免配置被选择过了,详细见关于该功能的规格限制;

示例一:
需要设置临时车在某3个车场2天内的短时免费次数为3。
选择限制的车场,限制次数填写:3,周期填写:2;即可。临时车在这3个车场2天内,前3次进出车可以享受短时免费,第4次进场的时候,直接计费。
示例二:
需要设置1个车场,1天临时车短时免费次数为2。
则先选择限制车场,限制次数填写:2,周期填写:1。
配置完成之后,即可生效。临时车在计入车场的时候,系统会按照短时免费配置信息判断当前临时车是否可以享受短时免费还是直接计费。

短时免费配置修改:
如果需要调整短时免费配置的车场或者次数,可以直接点击修改按钮,修改车场或者次数参数即可。
修改周期会影响临时车的已使用的短时免费次数,如需修改配置周期,建议删除当前配置后,重新创建。

短时免费配置删除:
在短时免费配置列表中,如果不再需要限制短时免费次数,选择删除配置即可。

规格限制:
一个车场不支持配置多条限制
一个车场只能参与一个短时免费限制配置。如果用户发现无法选择该车场进行短时免费配置,一般是因为有别的管理员已经配置了该车场的短时免费配置。
IOP子账号创建短时免费配置
短时免费配置目前系统至提供给所有的集团用户,子账号如需使用该功能,需要集团账号修改子账号的功能权限,为该账号添加“短时免费配置”功能权限即可。
集团功能未开通或过期不可用
短时免费限次功能需要管理员购买开通够方可使用,功能是按照时间收费,功能过期之后,将无法创建或修改短时免费配置信息。如果需要继续使用,需要续费。
ARM版本限制
V4:4054及以上版本 , V3 :3610及以上版本;现场ARM版本若不满足要求,需要进行版本升级后才能使用。